项目概述
MySpeed 是一款专业的网络速度测试与分析应用程序,能够持续记录并保存最长30天的测速历史数据,为用户提供深入的网络性能洞察。
核心功能
- 📊 生成清晰的速度、延迟等统计数据,支持以列表和图表形式直观展示
- ⏰ 自动执行速度测试任务,并允许通过Cron表达式灵活设置测试间隔时间
- 🗄️ 可直接在MySpeed实例中添加并管理多个测速服务器
- 🩺 配置健康检查机制,当出现错误或服务中断时,支持通过电子邮件、Signal、WhatsApp、WebHook或Telegram发送通知
- 📆 测试结果数据可保留长达30天,便于长期趋势分析
- 🔥 兼容Prometheus和Grafana集成,实现更高级的监控和数据可视化
- 🗳️ 可在Ookla、LibreSpeed和Cloudflare等多种速度测试服务器之间进行选择切换
项目源代码仓库地址:https://github.com/gnmyt/myspeed
项目官方网站:https://myspeed.dev
Docker Compose部署配置
services:
myspeed:
image: docker.1ms.run/germannewsmaker/myspeed
container_name: myspeed
restart: unless-stopped
network_mode: host # 为提升测速效率,建议采用host网络模式运行
volumes:
- ./data:/myspeed/data # 持久化存储测试记录数据
environment:
RUN_TEST_ON_STARTUP: false
SERVER_PORT: 5216 # 默认服务端口为5216,如遇端口冲突可进行调整
为优化镜像下载体验,上述配置中已集成Docker镜像加速地址docker.1ms.run,用户可直接使用此地址获取更快的下载速度,但需注意该加速服务的长期可用性可能发生变化。
安装与使用步骤
完成Docker Compose部署后,务必检查容器日志以确认服务正常启动,执行命令docker compose logs -f,当观察到以下日志输出时:
myspeed | Server listening on port 5216
即表示MySpeed服务已成功启动。测试过程中,启动完成可能需要等待一分钟左右。启动成功后,在浏览器中访问地址:http://<nas-ip>:5216即可打开应用界面。

首次访问系统时,需要进行基础初始化配置。首先选择测速服务提供商,可选选项包括:Ookla(国际知名测速平台)、LibreSpeed(开源测速解决方案)、Cloudflare(公益测速服务);推荐优先选择Ookla,其次考虑LibreSpeed。

若不确定如何选择服务提供商也无需担心,后期可通过设置选项随时更换。届时可以逐一测试不同提供商,找到最适合自身网络环境的方案。
选定测速提供商后,需配置签约带宽数值,例如下行1000Mbps、上行50Mbps的典型设置:

完成初始化配置后,如果界面显示为英文,可先调整语言设置。点击右上角设置按钮,按照下图所示进行选择:

切换至中文界面后,操作体验更为舒适。需要注意的是,当前中文翻译可能存在部分表述不够精准的情况,但这不影响基本功能的理解与使用。
接下来点击设置按钮旁的表盘图标,即可立即执行单次速度测试:

示例图中展示了四次测试记录,最下方两行使用Ookla提供商,中间一行采用LibreSpeed,最上方则为Cloudflare测试结果。可见Ookla与LibreSpeed各有优势,具体表现取决于用户的实际网络环境。
如需更换测速服务提供商,可点击右上角设置按钮,选择"更换提供商"选项:

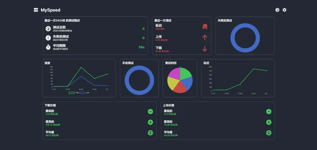
若希望以图表形式查看测速统计结果,可在设置菜单中选择"改变观点"功能:

选择"测试统计"选项即可切换至图表视图:

设置菜单中还包含其他实用功能,虽然不常使用,但"更改频率"选项值得关注,可用于配置自动定时测速任务,用户可根据需求自行探索。
总结
- 同时支持多个测速服务提供商是一大亮点,便于用户获取多源数据参考对比
- 特别适合游戏爱好者及其他对网络带宽性能敏感的用户群体
- 远程办公人员或IT专业人士可结合内网穿透技术,远程评估企业网络状况,提升工作效率